Scaling MASV Portals
Situation
MASV serves professional media teams moving large, time-sensitive files. The Portals feature is a branded upload site that lets businesses ingest/request files from contributors at scale and is one of MASV’s revenue drivers. The feature began as a custom solution for a single enterprise client and grew in interest with the help of high-touch Customer Success facilitation. As the customer base for the feature expanded, the experience faced challenges translating to self-serve adoption, leading to stalled growth.
- Onboarding friction: Setup was overly complex for teams considering the feature. 
- Unclear value proposition: Majority of customers did not understand the value and opportunities that were unlocked through its adoption. 
- Limited visibility and control: Admins lacked tracking, limit setting and alerts. 
- Stalled growth: Portal creation metrics flatlined despite market interest. 
I was engaged as the Lead Product Designer to reimagine Portals as an intuitive, self-service product that could scale without losing depth for power users.
Task
Partner with Sales, Customer Success, Product, and Engineering to fully revise the Portals feature flow with the intended goal of clarifying business value, reducing setup friction, improving discoverability, and adding administrative insight/controls that increase confidence, trust and sustained usage.
Action
To deliver an intuitive and scalable Portals experience revision, I took several design and implementation steps that were informed from the cross-functional discovery partnerships with Sales, Customer Sucess, Product and Engineering. These include:
- An Instant Portal path for non-technical users focused on the core job of requesting and receiving files, while preserving a Custom Portal path for advanced configuration. 
- A New Portal confirmation dialog that provides contextual next steps to users, such as the ability to Copy Portal Link, Send Upload Request, and Preview Portal. By increasing visibility of these important controls to our users immediately following the creation step, we are able to convert Portal creation success into a confidence-boosting experience that encourages immediate follow-through usage. 
- Improved feature discovery with navigation update from “Portals” → “Receive Files with Portals”. This update included revised iconography, as well as the addition of contextual hover tooltips that explain purpose and value, reducing ambiguity and articulating a more detailed overview of feature functionality in highly visible space. 
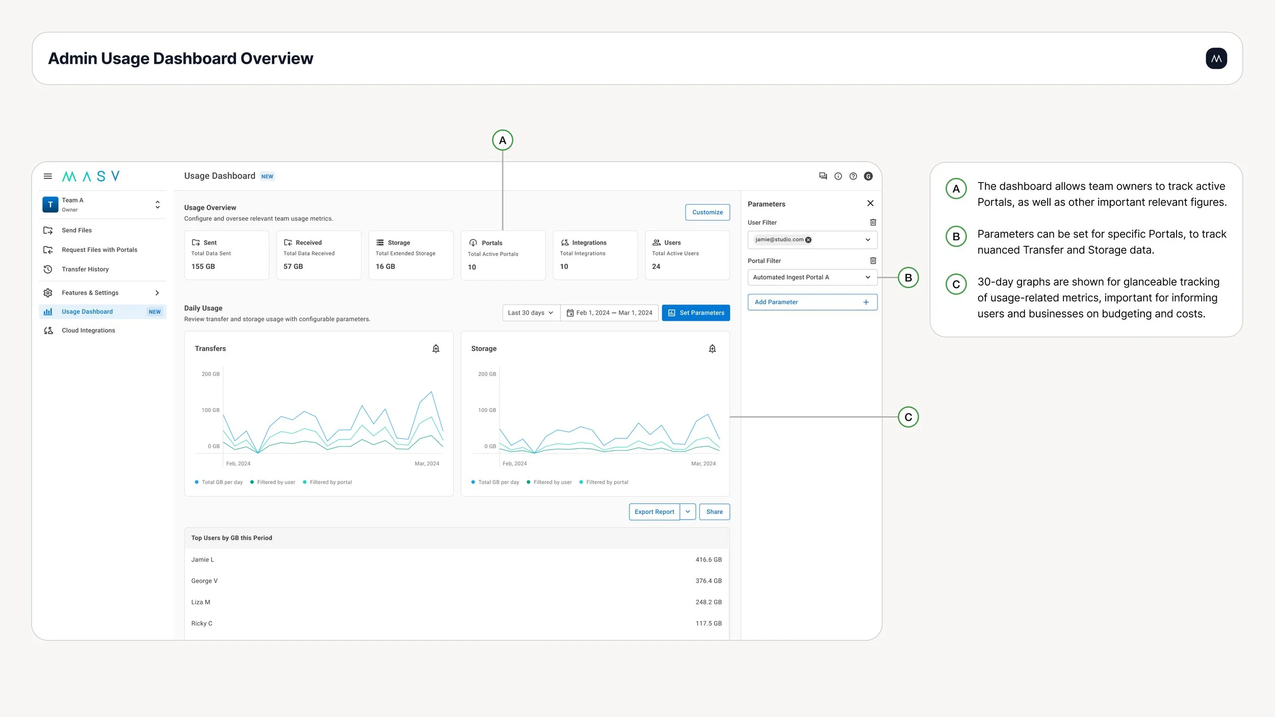
- A usage dashboard that allows for transfer tracking, transfer limit setting, and transfer usage alerts to enable admins with increased cost control monitoring and risk management across all product features including Portals. 
- Led end-to-end of design from early user flow diagrams, to wireframes, to prototyping, stakeholder alignment, development-ready spec handoff and QA testing in order to ensure feature performance, responsiveness at launch. 
Results
The Portals redesign delivered measurable adoption:
- 3x increase in Portals created, improving activation 
- Faster onboarding with clearer value reduced drop-off for first-time users 
- Higher retention and satisfaction driven by visibility and control features 
Beyond the metrics, the experience became more accessible to a wider audience while retaining depth for power users, reinforcing its role as a critical revenue driver. The outcome validated a strategy of progressive complexity and showed how design, engineering, and customer teams can align to drive sustainable growth.
Team
- Lead Product Designer: Paul Methot 
- Product Managers: Ricky Cheung, George Vulic 
- Customer Success & Sales: Matthew Sobkowicz, Brad Alford, Jon Riis, Zaheed Jaffer 
- Engineering: Denys Demchenko, Yunis Rajab, Ernilo Dallagnolo Junior 
 
                         
               
               
               
               
               
               
               
               
              